Ladeløsning til elbil, abo, overvejelser, installation etc.
-
BrianDS
- Meget aktiv medlem
- Indlæg: 7918
- Tilmeldt: 20. mar 2010, 14:12
- Geografisk region: Vestjylland
- VCDS ejer: Nej
- Has thanked: 8070 times
- Been thanked: 2414 times
Re: Ladeløsning til elbil, abo, overvejelser, installation etc.
376V og 15A, burde reelt være nede omkring 9,77 kWMartin1986 skrev: ↑8. mar 2026, 14:15Er der nogen der har et bud på hvorfor den kun lader med 10kW? Tror aldrig jeg har set den på 11kW20260308_140303.jpg
Omvendt giver det ikke rigtigt mening at den kun skulle trække 376V og 15A
Det er nok ikke helt præcist de tal den kommer med, så jeg tror ikke helt du kan regne med det.
Hvor meget siger bilen den modtager? Det burde jo reelt være lidt mindre end laderen påstår.
2021 Skoda ENYAQ 80 First Edition
Tidligere: 2017 Volkswagen Touran Highline 2.0 TDI 150 HK DSG6, 2014 Skoda Octavia Elegance Plus 1.6 TDI 105 HK, 2010 Volkswagen Polo Highline 1.6 TDI 105 HK, 2007 Seat Altea XL Stylance Van 1.9 TDI 105 HK, 1996 Volkswagen Polo 6N 5d 1.6 75 HK "Comfort", 1992 Volkswagen Polo 2F Fox 1.3 55 HK
"Bil #2" 2015 Volkswagen Polo Comfortline 1.2 TSI 90 HK
Tidligere: 2002 Skoda Fabia Combi 1.4 MPI 68 HK, 1993 Volkswagen Polo 1.0 45 HK
Tidligere: 2017 Volkswagen Touran Highline 2.0 TDI 150 HK DSG6, 2014 Skoda Octavia Elegance Plus 1.6 TDI 105 HK, 2010 Volkswagen Polo Highline 1.6 TDI 105 HK, 2007 Seat Altea XL Stylance Van 1.9 TDI 105 HK, 1996 Volkswagen Polo 6N 5d 1.6 75 HK "Comfort", 1992 Volkswagen Polo 2F Fox 1.3 55 HK
"Bil #2" 2015 Volkswagen Polo Comfortline 1.2 TSI 90 HK
Tidligere: 2002 Skoda Fabia Combi 1.4 MPI 68 HK, 1993 Volkswagen Polo 1.0 45 HK
- Martin1986
- Aktiv medlem
- Indlæg: 2472
- Tilmeldt: 4. feb 2011, 16:01
- Geografisk region: Vestjylland
- VCDS ejer: Nej
- Geografisk sted: Herning
- Has thanked: 41 times
- Been thanked: 150 times
Re: Ladeløsning til elbil, abo, overvejelser, installation etc.
Den sagde også 10 kWBrianDS skrev: 376V og 15A, burde reelt være nede omkring 9,77 kW
Omvendt giver det ikke rigtigt mening at den kun skulle trække 376V og 15A
Det er nok ikke helt præcist de tal den kommer med, så jeg tror ikke helt du kan regne med det.
Hvor meget siger bilen den modtager? Det burde jo reelt være lidt mindre end laderen påstår.
- Martin1986
- Aktiv medlem
- Indlæg: 2472
- Tilmeldt: 4. feb 2011, 16:01
- Geografisk region: Vestjylland
- VCDS ejer: Nej
- Geografisk sted: Herning
- Has thanked: 41 times
- Been thanked: 150 times
Re: Ladeløsning til elbil, abo, overvejelser, installation etc.
Okay, så du har heller ikke set højere hjemme? Så er det åbenbart sådan det erSwan skrev:Gør vores id.4 og cupra også kun
-
BrianDS
- Meget aktiv medlem
- Indlæg: 7918
- Tilmeldt: 20. mar 2010, 14:12
- Geografisk region: Vestjylland
- VCDS ejer: Nej
- Has thanked: 8070 times
- Been thanked: 2414 times
Re: Ladeløsning til elbil, abo, overvejelser, installation etc.
Jeg lader typisk med 10,5-10,7 kW i gennemsnit, for jeg får et målt forbrug på omkring de 10,5-10,7 kWh på en time.Martin1986 skrev: ↑8. mar 2026, 16:00Okay, så du har heller ikke set højere hjemme? Så er det åbenbart sådan det er
2021 Skoda ENYAQ 80 First Edition
Tidligere: 2017 Volkswagen Touran Highline 2.0 TDI 150 HK DSG6, 2014 Skoda Octavia Elegance Plus 1.6 TDI 105 HK, 2010 Volkswagen Polo Highline 1.6 TDI 105 HK, 2007 Seat Altea XL Stylance Van 1.9 TDI 105 HK, 1996 Volkswagen Polo 6N 5d 1.6 75 HK "Comfort", 1992 Volkswagen Polo 2F Fox 1.3 55 HK
"Bil #2" 2015 Volkswagen Polo Comfortline 1.2 TSI 90 HK
Tidligere: 2002 Skoda Fabia Combi 1.4 MPI 68 HK, 1993 Volkswagen Polo 1.0 45 HK
Tidligere: 2017 Volkswagen Touran Highline 2.0 TDI 150 HK DSG6, 2014 Skoda Octavia Elegance Plus 1.6 TDI 105 HK, 2010 Volkswagen Polo Highline 1.6 TDI 105 HK, 2007 Seat Altea XL Stylance Van 1.9 TDI 105 HK, 1996 Volkswagen Polo 6N 5d 1.6 75 HK "Comfort", 1992 Volkswagen Polo 2F Fox 1.3 55 HK
"Bil #2" 2015 Volkswagen Polo Comfortline 1.2 TSI 90 HK
Tidligere: 2002 Skoda Fabia Combi 1.4 MPI 68 HK, 1993 Volkswagen Polo 1.0 45 HK
- Martin1986
- Aktiv medlem
- Indlæg: 2472
- Tilmeldt: 4. feb 2011, 16:01
- Geografisk region: Vestjylland
- VCDS ejer: Nej
- Geografisk sted: Herning
- Has thanked: 41 times
- Been thanked: 150 times
Re: Ladeløsning til elbil, abo, overvejelser, installation etc.
Her er det bare præcis 10 kW og 15A, ligesom det er en indstilling der begrænser den.BrianDS skrev: Jeg lader typisk med 10,5-10,7 kW i gennemsnit, for jeg får et målt forbrug på omkring de 10,5-10,7 kWh på en time.
-
Swan
- Nyt medlem
- Indlæg: 228
- Tilmeldt: 12. maj 2009, 17:31
- Geografisk region: København
- VCDS ejer: Nej
- Has thanked: 40 times
- Been thanked: 31 times
Re: Ladeløsning til elbil, abo, overvejelser, installation etc.
Ja tror også det er id softwaren der begrænser det. Elektrikeren som satte vores Clever box op, sagde at han oplever det altid med biler lavet på MEB platform.
-
BrianDS
- Meget aktiv medlem
- Indlæg: 7918
- Tilmeldt: 20. mar 2010, 14:12
- Geografisk region: Vestjylland
- VCDS ejer: Nej
- Has thanked: 8070 times
- Been thanked: 2414 times
Re: Ladeløsning til elbil, abo, overvejelser, installation etc.
Det må være ladeboksen, MEB bilerne har umiddelbart kun fuld eller reduceret ladestyrke, og det er nærmere det halve, altså omkring 8A, så jeg kan ikke se hvordan bilen skulle kunne ramme de 15AMartin1986 skrev: ↑8. mar 2026, 16:16Her er det bare præcis 10 kW og 15A, ligesom det er en indstilling der begrænser den.
Det kan også være ladeboksen ikke er så præcis, det er jo en ret billig model du har fået dig.
Omvendt betyder det måske ikke så meget om det er 10 eller 10,5 kW?
Hvis du har en lav spænding, så vil effekten også være lavere, det er en af årsagerne til at jeg ikke kommer højere op, spændingen pr fase er ofte lavere end 230V under opladning.
Det er ellers MEB platformen der trigger at Clever uden brok udskifter fra C16A til C20A kombirelæ når man brokker sig.
2021 Skoda ENYAQ 80 First Edition
Tidligere: 2017 Volkswagen Touran Highline 2.0 TDI 150 HK DSG6, 2014 Skoda Octavia Elegance Plus 1.6 TDI 105 HK, 2010 Volkswagen Polo Highline 1.6 TDI 105 HK, 2007 Seat Altea XL Stylance Van 1.9 TDI 105 HK, 1996 Volkswagen Polo 6N 5d 1.6 75 HK "Comfort", 1992 Volkswagen Polo 2F Fox 1.3 55 HK
"Bil #2" 2015 Volkswagen Polo Comfortline 1.2 TSI 90 HK
Tidligere: 2002 Skoda Fabia Combi 1.4 MPI 68 HK, 1993 Volkswagen Polo 1.0 45 HK
Tidligere: 2017 Volkswagen Touran Highline 2.0 TDI 150 HK DSG6, 2014 Skoda Octavia Elegance Plus 1.6 TDI 105 HK, 2010 Volkswagen Polo Highline 1.6 TDI 105 HK, 2007 Seat Altea XL Stylance Van 1.9 TDI 105 HK, 1996 Volkswagen Polo 6N 5d 1.6 75 HK "Comfort", 1992 Volkswagen Polo 2F Fox 1.3 55 HK
"Bil #2" 2015 Volkswagen Polo Comfortline 1.2 TSI 90 HK
Tidligere: 2002 Skoda Fabia Combi 1.4 MPI 68 HK, 1993 Volkswagen Polo 1.0 45 HK
- LowDog
- Medlem
- Indlæg: 1050
- Tilmeldt: 16. jun 2008, 08:28
- Geografisk region: Østjylland
- VCDS ejer: Nej
- Geografisk sted: Trailerparken
- Has thanked: 11 times
- Been thanked: 149 times
Re: Ladeløsning til elbil, abo, overvejelser, installation etc.
Gik ellers super godt med at lade for første gang (har ikke fået min hjemmelader endnu).
Kører ind på en Ewii 400kw lader. Swiper min brik, den melder fejl. Går ind i appen, den melder også fejl. Spørger så ham der holder ved siden af om jeg er totalt mongol eller hvad der sker. Han siger så (heldigvis) at laderen vist ikke virker og han heller ikke kan. Vi flytter os så til næste lader begge 2. Hans lader med det samme, min står fast i et eller andet loop hvor den tror jeg er igang med at lade (viser den har været igang i flere minutter ved den nye lader) selvom den ikke lader. Jeg får hjælp.. igen og afbrudt laderen, skal så sætte stikket helt tilbage i laderen, sætte stikket i igen og så kunne jeg starte den.
Imens kommer der så en anden og prøver at lade på den defekte lader, så han undrer sig også. Nå men vi får forklaret at den nok er udu men vi snart er færdige. Går lige ind og handler hurtigt og den første er færdig og kørt og ham den anden er så kørt til hans plads, Så holder der en ny ved den defekte lader og kan ikke lade, så jeg får forklaret at min er færdig om 1min.
Så det blev lige pludselig meget socialt at lade sin bil
Håber det går bedre næste gang.
Kører ind på en Ewii 400kw lader. Swiper min brik, den melder fejl. Går ind i appen, den melder også fejl. Spørger så ham der holder ved siden af om jeg er totalt mongol eller hvad der sker. Han siger så (heldigvis) at laderen vist ikke virker og han heller ikke kan. Vi flytter os så til næste lader begge 2. Hans lader med det samme, min står fast i et eller andet loop hvor den tror jeg er igang med at lade (viser den har været igang i flere minutter ved den nye lader) selvom den ikke lader. Jeg får hjælp.. igen og afbrudt laderen, skal så sætte stikket helt tilbage i laderen, sætte stikket i igen og så kunne jeg starte den.
Imens kommer der så en anden og prøver at lade på den defekte lader, så han undrer sig også. Nå men vi får forklaret at den nok er udu men vi snart er færdige. Går lige ind og handler hurtigt og den første er færdig og kørt og ham den anden er så kørt til hans plads, Så holder der en ny ved den defekte lader og kan ikke lade, så jeg får forklaret at min er færdig om 1min.
Så det blev lige pludselig meget socialt at lade sin bil
Seneste biler: Hvid SQ5 380HK / Daytona SQ5 380HK / Nardo RS6 / Hvid Q8 / X5 40D / 2024 MB E 220D, 2025 MB GLC 300D, 2025 MB GLC 300D Nightpack
Current: , Zeekr 7X P AWD (640hk), Mazda MX-5 1,6 2004, Honda CB650R 2021
Current: , Zeekr 7X P AWD (640hk), Mazda MX-5 1,6 2004, Honda CB650R 2021
- jansom
- Meget aktiv medlem
- Indlæg: 6765
- Tilmeldt: 15. jun 2008, 18:21
- Geografisk region: Østjylland
- VCDS ejer: Nej
- Geografisk sted: Gjessø, Silkeborg
- Has thanked: 2889 times
- Been thanked: 1060 times
Re: Ladeløsning til elbil, abo, overvejelser, installation etc.
Underligt nok kunne jeg heller ikke få Ewii til at virke i dag, hverken med brik eller app
-No one is more hated than he who speaks the truth-
- Mike H
- Aktiv medlem
- Indlæg: 2506
- Tilmeldt: 22. apr 2010, 11:12
- Geografisk region: København
- VCDS ejer: Nej
- Has thanked: 119 times
- Been thanked: 202 times
Re: Ladeløsning til elbil, abo, overvejelser, installation etc.
Ja, det skal man lige vende sig til - alle hjælpe alle
Men vent du bare til du sidder ved en 200 eller 300 kw lader og der så kommer en ved siden af. Så hjælper man ikke lige med det samme, for han vil stjæle en stor del af din ladehastighed
PS. fra anden gang bliver alt meget nemmere.
Mike
BMW i4 eDrive 40 M-Sport årgang 2024
Tidl: Audi A5 Sport Sportback 2.0 TFSI 7-trins S tronic årgang 2018
BMW i4 eDrive 40 M-Sport årgang 2024
Tidl: Audi A5 Sport Sportback 2.0 TFSI 7-trins S tronic årgang 2018
- majland
- Aktiv medlem
- Indlæg: 1579
- Tilmeldt: 17. mar 2011, 14:44
- Geografisk region: Nordjylland
- VCDS ejer: Nej
- Has thanked: 92 times
- Been thanked: 366 times
Re: Ladeløsning til elbil, abo, overvejelser, installation etc.
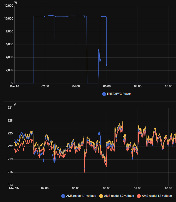
Jeg oplever det samme. Har en Easee ladeboks og har home assistant til at styre strømmen bilen må lade med. Næsten konsekvent ligger Enyaq'en lidt under maks så jeg har i reguleringen lagt lidt til for at minimere udveksllingen med nettet. Strømmen kan kun angives i hele A så lægger 1 til inden afrunding.BrianDS skrev: ↑8. mar 2026, 16:24Det må være ladeboksen, MEB bilerne har umiddelbart kun fuld eller reduceret ladestyrke, og det er nærmere det halve, altså omkring 8A, så jeg kan ikke se hvordan bilen skulle kunne ramme de 15A
Det kan også være ladeboksen ikke er så præcis, det er jo en ret billig model du har fået dig.
Omvendt betyder det måske ikke så meget om det er 10 eller 10,5 kW?
Hvis du har en lav spænding, så vil effekten også være lavere, det er en af årsagerne til at jeg ikke kommer højere op, spændingen pr fase er ofte lavere end 230V under opladning.
Selv når fuld effekt (32A) er tilgængelig så ikke kan være tolkningen af grænsen lader den kun med 10.4 til 10.6 kW hjemme som f.eks i nat Men spændingen her ligger også under nominelt (På grafen er vist målingerne fra el selskabets måler - de er mere præcise end det easee ladeboksen selv måler spændingen til)
På AC ladere i byen har jeg set den lade med tættere på 11KW men har ikke forsøgt at måle eller udlæse spænding imens
Anders Majland,
2021 Skoda Enyaq iV 80
2020 Yamaha Ténéré 700
2003 VW Beetle Cabriolet 2.0
2019 Skoda Kodiaq Style 1.5 TSI DSG
2020 Skoda Fabia Fl 1,0 MPI 60
2021 Skoda Enyaq iV 80
2020 Yamaha Ténéré 700
2003 VW Beetle Cabriolet 2.0
2019 Skoda Kodiaq Style 1.5 TSI DSG
2020 Skoda Fabia Fl 1,0 MPI 60- TorbenRasmussen
- Aktiv medlem
- Indlæg: 2587
- Tilmeldt: 14. maj 2013, 21:01
- Geografisk region: København
- VCDS ejer: Nej
- Has thanked: 226 times
- Been thanked: 979 times
- Kontakt:
Re: Ladeløsning til elbil, abo, overvejelser, installation etc.
Her er der forskel på effekten afhængig af bil. Min BMW ligger også typisk på 10.4 kW, hvor Tesla'en typisk ligger på 10.9 kW det meste af tiden, men efter 80% begynder den at skrue ned, så den kun lader med 7 kW. Det kan ikke være ladeboksen der styrer dette, da det kun er på Tesla'en at den skruer ned på den måde.
2023 BMW iX3 Charged Plus
2025 Tesla M3 Highland
Senest: 2022 Tesla M3, 2020 Volvo V60 T5, 2019 VW Polo TSI, 2016 Audi A5 Sportback. Ældre: Div. VW Polo, Audi A4, BMW 3
2025 Tesla M3 Highland
Senest: 2022 Tesla M3, 2020 Volvo V60 T5, 2019 VW Polo TSI, 2016 Audi A5 Sportback. Ældre: Div. VW Polo, Audi A4, BMW 3
- Gnozo
- Nyt medlem
- Indlæg: 247
- Tilmeldt: 13. jun 2008, 11:32
- Geografisk region: Østjylland
- VCDS ejer: Nej
- Geografisk sted: 8370
- Has thanked: 97 times
- Been thanked: 26 times
Re: Ladeløsning til elbil, abo, overvejelser, installation etc.
Vi lader på offentlig stander tilknyttet den udlejningsejendom vi bor i pt. Det er nortec der er udbyder, og jeg har dem lidt mistænkt for at skrue ned for hastigheden når det er billigt. Lader stort set altid med 10.8-10.9kw, men i går da det var billigt, så kører den på 8kw. Har lagt mærke til det et par gange før - kan det passe, eller er det bare en tilfældighed? Tænker lidt på om det er noget som udbyder kalkulerer med økonomisk.
via tapatalk
via tapatalk
Hvis det er sjovt, er det sikkert ulovligt.
- TorbenRasmussen
- Aktiv medlem
- Indlæg: 2587
- Tilmeldt: 14. maj 2013, 21:01
- Geografisk region: København
- VCDS ejer: Nej
- Has thanked: 226 times
- Been thanked: 979 times
- Kontakt:
Re: Ladeløsning til elbil, abo, overvejelser, installation etc.
Kan det tænkes, at laderne deles om effekten?
- These users thanked the author TorbenRasmussen for the post (total 2):
- BrianDS • hedaather
2023 BMW iX3 Charged Plus
2025 Tesla M3 Highland
Senest: 2022 Tesla M3, 2020 Volvo V60 T5, 2019 VW Polo TSI, 2016 Audi A5 Sportback. Ældre: Div. VW Polo, Audi A4, BMW 3
2025 Tesla M3 Highland
Senest: 2022 Tesla M3, 2020 Volvo V60 T5, 2019 VW Polo TSI, 2016 Audi A5 Sportback. Ældre: Div. VW Polo, Audi A4, BMW 3
-
BrianDS
- Meget aktiv medlem
- Indlæg: 7918
- Tilmeldt: 20. mar 2010, 14:12
- Geografisk region: Vestjylland
- VCDS ejer: Nej
- Has thanked: 8070 times
- Been thanked: 2414 times
Re: Ladeløsning til elbil, abo, overvejelser, installation etc.
De vinder jo ikke noget på at sælge strømmen når det er dyrt?Gnozo skrev: ↑16. mar 2026, 21:37Vi lader på offentlig stander tilknyttet den udlejningsejendom vi bor i pt. Det er nortec der er udbyder, og jeg har dem lidt mistænkt for at skrue ned for hastigheden når det er billigt. Lader stort set altid med 10.8-10.9kw, men i går da det var billigt, så kører den på 8kw. Har lagt mærke til det et par gange før - kan det passe, eller er det bare en tilfældighed? Tænker lidt på om det er noget som udbyder kalkulerer med økonomisk.
via tapatalk
Det kan være fordi flere ladere deles om samme effekt, der kan også være fordi de er med i nogen systemydelser og derfor justerer effekten løbende.
Hvis du kan se ladekurven i din app til din bil vil den typisk gå op og ned i varierende intervaller hvis der er systemydelser.
Går den ned fordi den deler med andre vil det typisk være længerevarende når nu det er AC ladere.
2021 Skoda ENYAQ 80 First Edition
Tidligere: 2017 Volkswagen Touran Highline 2.0 TDI 150 HK DSG6, 2014 Skoda Octavia Elegance Plus 1.6 TDI 105 HK, 2010 Volkswagen Polo Highline 1.6 TDI 105 HK, 2007 Seat Altea XL Stylance Van 1.9 TDI 105 HK, 1996 Volkswagen Polo 6N 5d 1.6 75 HK "Comfort", 1992 Volkswagen Polo 2F Fox 1.3 55 HK
"Bil #2" 2015 Volkswagen Polo Comfortline 1.2 TSI 90 HK
Tidligere: 2002 Skoda Fabia Combi 1.4 MPI 68 HK, 1993 Volkswagen Polo 1.0 45 HK
Tidligere: 2017 Volkswagen Touran Highline 2.0 TDI 150 HK DSG6, 2014 Skoda Octavia Elegance Plus 1.6 TDI 105 HK, 2010 Volkswagen Polo Highline 1.6 TDI 105 HK, 2007 Seat Altea XL Stylance Van 1.9 TDI 105 HK, 1996 Volkswagen Polo 6N 5d 1.6 75 HK "Comfort", 1992 Volkswagen Polo 2F Fox 1.3 55 HK
"Bil #2" 2015 Volkswagen Polo Comfortline 1.2 TSI 90 HK
Tidligere: 2002 Skoda Fabia Combi 1.4 MPI 68 HK, 1993 Volkswagen Polo 1.0 45 HK
-
akaup
- Nyt medlem
- Indlæg: 316
- Tilmeldt: 24. aug 2020, 21:54
- Geografisk region: Nordjylland
- VCDS ejer: Nej
- Has thanked: 708 times
- Been thanked: 120 times
Re: Ladeløsning til elbil, abo, overvejelser, installation etc.
Den må du lige forklare lidt nærmere...
Ikke sendt via TapaTalk eller Iphone
Mvh Andreas
Tesla Model 3 Highland 2024 - konebilen - Citroen C4 Grand Picasso 2011 - 110HK 1.6HDI - E6G - alt-mulig-bilen
Land Rover SIII 88" 1976 - Farbilen
Mvh Andreas
Tesla Model 3 Highland 2024 - konebilen - Citroen C4 Grand Picasso 2011 - 110HK 1.6HDI - E6G - alt-mulig-bilen
Land Rover SIII 88" 1976 - Farbilen
-
BrianDS
- Meget aktiv medlem
- Indlæg: 7918
- Tilmeldt: 20. mar 2010, 14:12
- Geografisk region: Vestjylland
- VCDS ejer: Nej
- Has thanked: 8070 times
- Been thanked: 2414 times
Re: Ladeløsning til elbil, abo, overvejelser, installation etc.
Når man ringer til Clever og klager over at C16A kombirelæ bliver for varmt, så spørger de hvilken bil man lader, og hvis det er en VW, Skoda, Audi, Cupra, så bestiller de uden videre Elcon til at komme og skifte til C20A, ingen yderligere argumenter var nødvendige, de lagde sig fladt ned.
Jeg har hørt andre der skulle argumentere for det, men det kan naturligvis godt være de bare har fået en sur medarbejder i røret...
Min lader leverer typisk 10,5-10,6 kWh på en time, bilen modtager så 10 kW men jeg tænker den afrunder til ned til nærmeste halve når den laver en graf i appen, så det kan ligeså nemt være lidt mere.
Ladeboksen trækker dog de 16A når den lader, men der kan også være noget afrunding i - alt andet lige er jeg i hvert tilfælde over de 15A som vi startede med, for spændingen er typisk lidt under 230V
Men tilbage til Clever, så var der ikke noget specifikt i det, ud over at de efter min oplevelse godt vil skifte til den rette størrelse kombirelæ - når man spørger efter det bagefter.
2021 Skoda ENYAQ 80 First Edition
Tidligere: 2017 Volkswagen Touran Highline 2.0 TDI 150 HK DSG6, 2014 Skoda Octavia Elegance Plus 1.6 TDI 105 HK, 2010 Volkswagen Polo Highline 1.6 TDI 105 HK, 2007 Seat Altea XL Stylance Van 1.9 TDI 105 HK, 1996 Volkswagen Polo 6N 5d 1.6 75 HK "Comfort", 1992 Volkswagen Polo 2F Fox 1.3 55 HK
"Bil #2" 2015 Volkswagen Polo Comfortline 1.2 TSI 90 HK
Tidligere: 2002 Skoda Fabia Combi 1.4 MPI 68 HK, 1993 Volkswagen Polo 1.0 45 HK
Tidligere: 2017 Volkswagen Touran Highline 2.0 TDI 150 HK DSG6, 2014 Skoda Octavia Elegance Plus 1.6 TDI 105 HK, 2010 Volkswagen Polo Highline 1.6 TDI 105 HK, 2007 Seat Altea XL Stylance Van 1.9 TDI 105 HK, 1996 Volkswagen Polo 6N 5d 1.6 75 HK "Comfort", 1992 Volkswagen Polo 2F Fox 1.3 55 HK
"Bil #2" 2015 Volkswagen Polo Comfortline 1.2 TSI 90 HK
Tidligere: 2002 Skoda Fabia Combi 1.4 MPI 68 HK, 1993 Volkswagen Polo 1.0 45 HK